Vår nye kundelobby
- Lesetid
- 2 min
- Publisert
Vi lanserer vår nye Kundelobby, designet for å gi våre kunder bedre innsikt i status for sine ordre. Dette er den nye landssiden når du logger deg inn på din vareeierkonto.

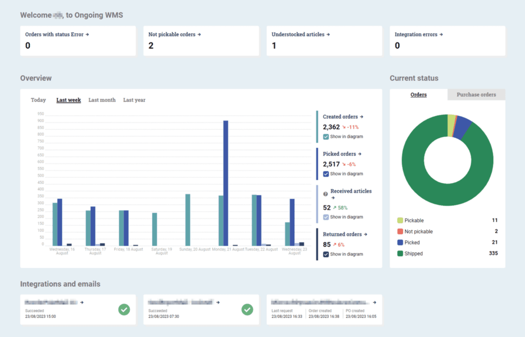
For oss i 360 Logistics er det avgjørende å sikre smidige operasjoner og gi kundene våre den dataen de trenger. Med dette i bakhodet har vår WMS leverandør, Ongoing Warehouse, lansert sin nyeste funksjon – Kundelobbyen. Dette er et omfattende dashboard tilpasset spesifikt for 3PLer og deres kunder. Med alt fra feilmeldinger i sanntid til detaljerte statistikker for ordrehåndtering, ønsker dette verktøyet å omdefinere hvordan kunder av 3PLer samhandler med og forstår sine forsyningskjedeprosesser. Vi oppsummerer:
- Feilsporing: Dashboardet fremhever ordrer med problemer som feilstatus og manglende varer artikler, noe som gjør det enklere å adressere dem.
- Integrasjonsstatus: Dashboardet indikerer nåværende status for integrasjoner og automatiserte e-poster, og varsler brukerne om eventuelle problemer.
- Operasjonelle tall: Få et klarere bilde av lageroperasjonene med målinger på opprettede, plukkede, mottatte og returnerte ordrer.
- Statusoversikt for Ordre: Et kakediagram viser nåværende ordrestatus, som indikerer hvilke som er plukkbare, ikke plukkbare, plukket eller sendt.
- Innkjøpsordreinnsikt: Et annet kakediagram gir en telling av innkjøpsordrer forventet å ankomme i dag, de som er under behandling, og de som ble mottatt i dag.
- Tidsrammevisninger: Brukere kan justere dashboardets visning for å se ordredata fra ‘I dag’, ‘Siste uke’, ‘Siste måned’, eller ‘Siste år’ for bedre analyse.
Lobbyen er tilgjengelig som standard for vareeiere med en 3PL-kundepålogging, og vises rett ved pålogging eller via Statistikk > Kundelobby i toppmenyen.
Ønsker du å forstå mer om hvordan du kan dra nytte av denne funksjonen for å forbedre dine forsyningskjedeprosesser? Kontakt oss i dag!